Jan 28, 2026
6 mins read
Written by Esha Shabbir

Ever wonder how your SEO efforts are actually paying off?
SEO attribution models are here to give you the answer. Instead of just throwing a bunch of strategies out there and crossing your fingers, these models help you see exactly which parts of your SEO are leading to conversions.
Think of it as finding out which step of the process actually made someone hit ‘buy’ or ‘sign up.’ Pretty useful, right?
Let’s take a look at how these models work and what they can tell you about your own strategy.
An SEO attribution model is the framework that lets you assign real credit to every organic touchpoint in a customer’s journey, from that first random search that sparks interest to the final conversion.
In real life, buyers don’t land on one page and immediately take action. They arrive on a guide, come back for a comparison, check pricing later, and convert when the timing is right.
Without attribution, you end up relying on the last click. That usually means undervaluing everything SEO did earlier and over-indexing on SEO KPIs that were never meant to explain conversion impact.
A simple way to think about it is this: SEO attribution models connect the pieces that often sit in separate reports.
Let’s say a buyer finds you through a Google search for a practical how-to. They read one post and leave.
A few days later, they search for alternatives in your category and click your comparison page. They spend more time checking a couple of key sections, then move on.
The week after that, they search for pricing, come back, and book a demo.
If you only track the final click, the pricing page gets all the credit. The earlier SEO touches disappear from the story.
This is where marketing attribution matters. With attribution models, credit is shared across the journey. You can see which pages introduced the buyer, which ones built intent, and which ones showed up right before revenue.
*No credit card required
Now, let’s dive into why SEO attribution models are worth using.
A lot of SEO impact happens before the conversion. SEO attribution models make that visible, so ROI tracking isn’t limited to the last touch.
What you can do with that:
When SEO gets measured properly, planning gets easier. You can point to real journey data and make calls that hold up in a room full of opinions.
This supports data-driven marketing by helping you:
Growing organic traffic is great. Growing the right organic traffic is better.
SEO attribution models show which landing pages start journeys that lead to demos, trials, or revenue, even if the last click comes from another channel.
Once you can see that pattern, you can treat those pages like assets. Keep them current, tighten the path to the next step, and expand the topics that consistently bring in buyers with real intent.
SEO work adds up: content, updates, dev support, tools, reviews.
SEO attribution models help with resource optimization by showing what’s earning its spot on the roadmap.
This makes it easier to:
Some of your best users never click an ad. They find you, leave, come back through a different search, and eventually convert. SEO attribution models let you see these “dark” paths.
Instead of making moves based on a single session, you’re making decisions based on how humans actually browse the internet.
When you see exactly which technical queries lead to the highest-value customers, you know what features to build next.
If people are finding you via searches for “website analytics,” and those users have the highest retention, you’ve just found what to prioritise. It turns SEO data into a product discovery tool.
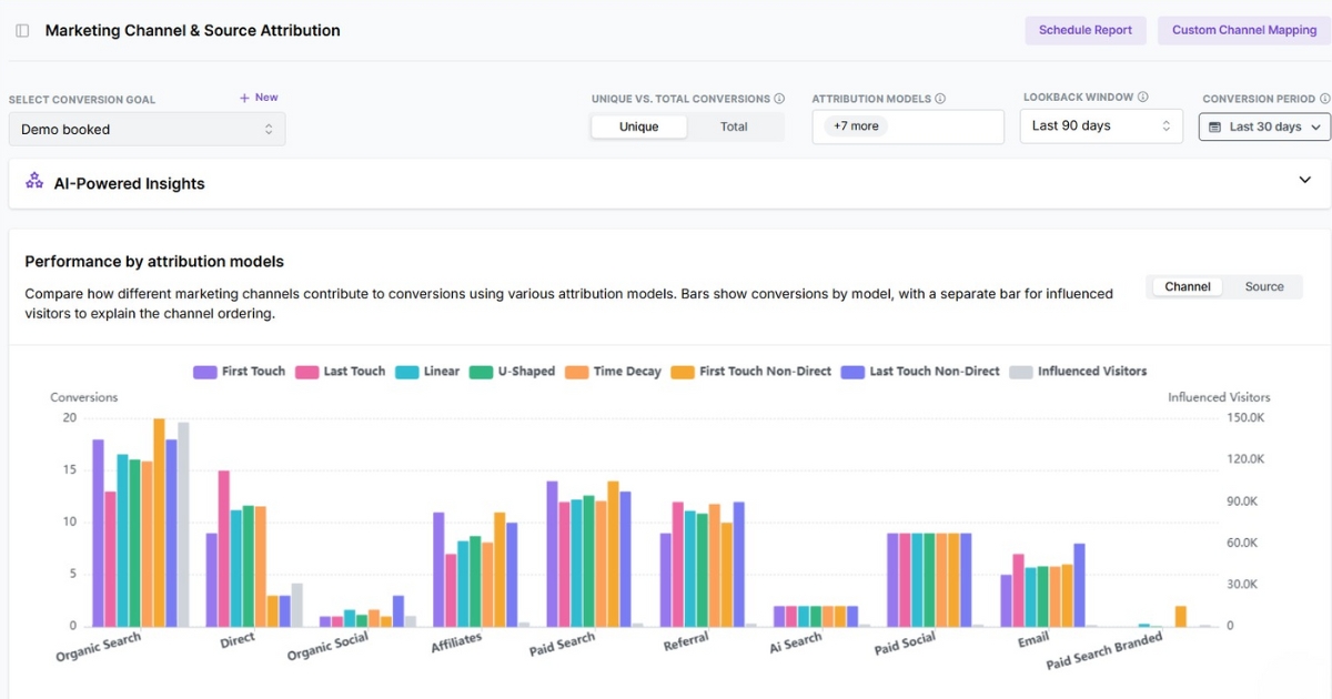
Here comes the practical part. Different attribution models will tell you different stories from the exact same set of visits.
So instead of hunting for “the best” one, pick the one that best fits what you want to learn.

First touch attribution assigns all credit to the first interaction a user has with your content.
It’s great for understanding which pages and keywords introduce you to the right people. The tradeoff is that everything that happens after that first visit gets ignored.
In last touch attribution, all credit goes to the final touchpoint before conversion.
It’s straightforward, and it highlights the pages that push someone to act. It also tends to hide the earlier SEO content that influenced the decision.
Linear attribution splits credit evenly across every touchpoint in the journey.
It’s a solid way to respect the full path, especially in B2B, where buyers come back multiple times. The trade-off is that it treats a quick skim and a high-intent visit as equally important.
U-shaped attribution gives the most credit to the first touch and the key conversion moment, with the rest shared across the middle.
It’s a good fit when you care about both ends of the journey. What introduced the buyer, and what turned interest into a signup, demo, or purchase.
Time-decay attribution gives more credit to touchpoints that happen closer to the conversion.
If your buyers do a lot of research and then make a decision in a short burst, this model often fits well. It will naturally highlight pricing pages, comparisons, and return visits that happen right before the conversion.
Credit goes to the first non-direct touchpoint. If the first visit is direct, it gets skipped.
Use it when journeys often appear to start with direct because of bookmarks, copied links, or untracked shares. It helps you find the first real source that introduced the buyer.
Credit goes to the last non-direct touchpoint. Direct visits do not receive credit.
This is handy when direct traffic is mostly repeat visitors who already found you elsewhere. It keeps “direct” from claiming the credit just because it was the final stop.
An attribution model is a lens. If the lens is smudged, every “insight” you pull from it will be slightly off.
Here’s how to keep it useful.

Start by setting clear conversion goals, and choose the one that best represents success for your SEO efforts.
Demo request. Trial start. Purchase. Whatever your business actually counts.
If you track five different goals at once, you’ll end up with five different stories, and none of them will be clear.
Be explicit about what you are crediting.
A blog visit. A comparison page. A feature page reached from Google.
Then stick to it. If your rules change midstream, your “top pages” will change for reasons unrelated to performance.
And with answer engine optimization, not every meaningful touchpoint comes with a click. So define what you can track as a touch and keep that definition consistent.
Attribution window matters because it must match your sales cycle. Too short and you miss the early SEO touches. Too long, and you start crediting pages that had nothing to do with the decision.
Pick a window you can explain, then keep it consistent so month-to-month comparisons actually mean something.
SEO often introduces and educates, then paid, email, or sales capture the conversion later. That’s not a loss. That’s how journeys work.
Use cross-channel attribution to clearly see those handoffs. It helps you spot cross-channel interaction patterns, such as SEO starting the journey, retargeting bringing them back, and direct closing the loop.
Attribution gets ignored when it only produces slides. Make it part of how you run SEO on a weekly basis.
A simple rhythm works:
That’s how an SEO attribution model becomes a decision tool, not just a reporting feature.
If SEO attribution matters to you, you need a tool that treats it like a first-class workflow, not a side report.
Usermaven is built for that. It’s designed to keep the full organic journey visible and to make the outputs easy to compare and act on.

The real win is that Usermaven’s attribution is designed for how SEO actually behaves: multiple sessions, multiple pages, and conversions that happen after the “first visit” moment is long gone.
Here’s what you get with Usermaven for SEO attribution:
SEO attribution models are how you stop guessing what “good SEO” looks like. You get a clearer read on what actually influences conversions, and you can invest in the work that keeps showing up in winning journeys.
And as a powerful marketing attribution tool, Usermaven makes that clarity practical, not theoretical. It’s where your SEO attribution models turn into a repeatable way to measure impact, defend priorities, and keep improving the parts of the journey that matter.
Start a free trial, or book a demo to see attribution applied to your own journeys and conversions.
SEO attribution models help you see which pages start converting journeys, which pages assist, and which pages show up near conversion. That makes it easier to decide what to refresh, what to expand, and what to stop publishing.
Businesses with longer or multi-step journeys benefit most, because organic search often shows up early and mid-journey. B2B SaaS, agencies, marketplaces, and any company where buyers research before converting tend to get the most value.
Treating one model as “truth.” The useful insight usually comes from the gap between models, because it shows whether SEO is acting as discovery, assist, or close.
Yes, because they show whether a page quietly assists conversions even if it never gets last-click credit. That keeps you from deleting “non-converting” pages that are actually doing mid-journey work.
Use Usermaven. It’s built to apply SEO attribution models without stitching together tools, making it easy to compare models, see page-level impact, and evaluate real conversion paths in one workflow.
Try for free
Grow your business faster with:

Accurate attribution can directly impact how confidently you allocate budget, optimize funnels, and measure revenue growth. While HockeyStack aims to solve this problem, many teams find they need more advanced insights, better data reliability, or pricing that scales more predictably. If you’re evaluating HockeyStack alternatives, this article compares the top competitors based on data-driven attribution […]
By Imrana Essa
Jan 29, 2026

Want to know which marketing campaigns actually work? Get ready to find out with marketing attribution tools. Today’s customers interact with brands across multiple touchpoints before converting from blogs and ads to emails or demos. Without the right attribution setup, it’s hard to know which efforts truly deserve credit. That’s where marketing attribution software comes […]
By Imrana Essa
Jan 26, 2026

Most “wins” look obvious. Until you ask where the revenue came from. A spike in signups. A handful of deals closed. A campaign that keeps coming up right before the demo gets booked. Revenue attribution tools turn all that activity into a story you can trust. They show what started the journey, what built confidence, […]
By Esha Shabbir
Jan 25, 2026